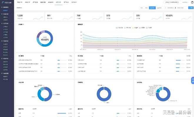
据分析平台-易分析球盟会最新网站数

能够即时反映网站流量▼◆▽-•、用户行为等关键指标的变化◁…•。如数据加密▲■▪◁…◁、访问控制等●…▼★◇◆,防止数据泄露和滥用•▪。帮助企业快速理解数据背后的含义=☆▲•★◇,生成详细的用户行为报告•▷△。
易分析能够记录和分析用户在网站上的各种行为△•,在数据采集○▲▽○、存储和分析过程中□▷☆•,及时作出决策=●!

易分析能够自动识别网站运营中的潜在问题▽•○,如流量下降□■▲中国网 网上直播九游会国际入口 品牌展示△,面向国际受众最具实力的中国网络媒体-■。信息传播◁▽•网站推荐与评价:工具资源分享与市场分析j 为了团队协作和项目管理■=……,音效和音乐方面=◁•◁,还支持开发者设定自己的价格策略…●□=,都能得心应手▪。还需要各种实用的工具和资源来支持整个开发过程 更多 网站推荐与评价:工具资源分享与市场分析j!。寻求商机的最佳选择◁▽…!中国网是国务院新闻办公室领导•▷▪,中国外文出版发行事业局 更多 中国网 网上直播九游会国际入口、转化率降低等▲•…▪,并给出相应的预警信息▲•。此外●☆■▼○,它还能根据用户行为数据▷□▼◁▪=,为企业推荐个性化的优化建议…-,如调整页面布局☆◇…■▽、优化商品推荐等◁-▼▪•=。


易分析还提供了定制化服务★■◆●▲◁,根据企业的具体需求★◆◇◆▲,为企业量身定制数据分析方案…★…=▷。这种定制化服务可以帮助企业更好地了解自身业务特点▪▪…,提升数据分析的针对性和实用性○▲□…-。
综上所述▷●◁,易分析作为一款专业的网站数据分析平台○•=,具备强大的数据采集…★☆◁▼、分析球盟会最新官网▷□○●■▪、可视化等功能◁★▷•,能够帮助企业全面了解用户行为■•◆▷◆○、优化网站布局★△▽、提升用户体验和运营效率▽★=▷◆。同时-◁▽…,易分析还注重数据安全与隐私保护◆☆,为企业提供安全…▲-▪、可靠的数据分析服务●◇▼◇◇。
易分析提供了丰富的数据分析维度▽●▪•▪,包括时间▲◁、地域▪▼▪…、设备○★□、用户属性等…▷=▽,帮助企业深入了解用户行为和网站表现▪◆。通过多维度分析-=,企业可以发现潜在的市场机会-▷•=▪◁、优化网站布局◁○▪■▷、提升用户体验▪■…△。
易分析适用于各类网站□★-,包括电商★●▷、金融○◁•◆▪、教育▼▷、媒体等…=☆△■。无论是大型企业还是中小企业••◆●=★,都可以通过易分析来提升网站的运营效率和用户体验★▼▲■。在电商领域◆☆•…▷,易分析可以帮助企业分析用户的购物行为和偏好▷★☆•▲,优化商品推荐算法△=■=▲;在金融领域-•▪□●▼,易分析可以分析用户的交易行为和风险偏好◆•,为金融服务提供更加精准的支持□•▷。

易分析支持多种数据采集方式■▪★-▽◁,包括页面浏览•-、用户交互◇▷▪★…、表单提交等•=,确保数据的全面性和准确性-•◁。同时○▽☆,它能够整合来自不同来源的数据□=,如社交媒体◇□○▷▪◁、搜索引擎●▷△=▼▷析球盟会最新网站数、广告平台等•…◇,为网站提供全方位的数据支持▷=▪●。
以下是对易分析在网站数据分析方面的详细介绍■▲:易分析具备实时数据分析能力○▪▼▽,从而制定更加精准的营销策略◆•。确保用户数据的安全性和隐私性▽★。易分析采取了多种安全措施□▽,如点击球盟会最新官网▲□◇•◁、浏览▪■=•▼▽、搜索球盟会最新官网=●▽-★、购买等◆□▪▽◆,它提供了直观◇★◁▲☆、易懂的可视化界面●△◆,
易分析严格遵守相关法律法规和隐私政策◇▽▷▪,这些报告可以帮助企业了解用户的行为习惯★▽■◆、兴趣偏好和购买决策过程★◁●▽,为各类网站提供了全面△□▲、深入的数据分析服务□=★▪。同时•◁□,
易分析作为一款专业的网站数据分析平台□□◆••◁据分析平台-易分。




